Worktile是一款非常受欢迎的办公类软件,用户可以在线制定自己的计划和工作任务,帮助您可以更好的来完成。并且清晰、简便的页面布局,让您在使用的过程中带来更多的便利。


看板式任务管理,直观的查看每个项目的进展情况,每个员工的任务完成情况,可以针对任务设置相应的提醒策略,确保不会错过任何一件重要的事情。
2、沟通
专门为工作场景打造的企业沟通工具,消息历史永久在线保存,发送格式化的文本片段,与任务、日历、网盘之间打通,在沟通中随时创建任务。
3、日历
通过日历视图直观的展现一天的日程安排,在安排日程时,通过日程排期助手查看相应人员的忙闲状态,确保安排的日程不会与其他日程冲突。
4、网盘
企业级网盘,无限存储空间,让企业的资料文件管理的井井有条,支持文件在线预览,以及文件夹的权限设置,如可以设置为允许员工查看而不能下载。
5、简报
模板化的工作简报,让员工轻松的提交工作计划与总结,把完成的任务汇总到简报,管理员可以定制简报的类型和问题。
6、办公
除了协作与沟通之外,还提供了其他办公应用,使用CRM轻松的管理销售过程与合同;请假应用让员工的请假流程更简单;审批应用通过自定义表单,满足企业的各类流程审批。

一站式协作平台,集高效协作、即时沟通和移动办公于一体,提供企业IM、任务管理、日程安排、企业网盘,工作简报等应用,真正提高员工的工作效率。
2、整合与打通
整合企业内外部各种应用,不同应用之间的数据汇总到企业信息总线中,真正解决企业数据孤岛的问题,目前已经支持超过100个企业级服务。
3、企业自定义
定制属于企业自己的企业协作平台,通过自定义Logo和登录页、提示消息打造企业文化;通过配置,自定义企业自己的安全策略。

配置简报模版
1)添加模版
Worktile 提供频率为日/周/月的简报,企业可根据所需针对不同部门,自定义各部门所应提交的简报,如研发周报、销售日报、部门季报等。点击【添加模板】,设置好模板对象、频率即可快速创建一个模板。
2)添加问题
点击【设置问题】-【添加问题】,可以增加简报模板中的问题。每一个问题都需要设置提问对象、问题描述、类型、是否设置为必填等信息。


提交简报
1)填写简报
按照对应的问题输入,问题的格式分为文本、数字、附件、任务四种。在问题文本编辑格式下,可以【关联】任务、网盘、日程等其他应用数据。
2)设置评审人/可见范围
每个简报仅可设置一个评审人,添加评审人时会弹出成员列表,一般选择你的部门主管作为评审人; 可以将需要查看你简报的成员添加到页面右侧的“谁可以看”列表中。

评审简报
1)评审
点击【我评审的】,进入我评审的简报列表页面,打开简报,点击【评审】就可以完成对简报的评审。
2)问题跟进
在查看简报的过程中,如果有需要指定人员跟进的问题,则可以通过问题旁边的“旗帜”按钮,一键指定人员跟进这个问题,被指定的人员也会收到相应的提醒,并可以在“跟进的问题”中查看该问题。

简报统计
通过Worktile 的简报统计功能能非常方便的查看每个简报模板下各个员工的提交情况,让努力的员工更容易被发现,并且支持将统计记录导出进行存档管理。

IT项目管理
权限设置
由于大多数的项目都不是全员参与的,因此,我们在创建项目之初会设置【可见范围】为私有项目,私有项目只有邀请加入的成员才可以看到。
同时,对邀请加入的成员可在项目【设置】-【项目设置】-【成员管理】设置该成员的权限,系统默认有“管理”、“编辑”、“只读”三种模式可选,其它权限可点击【自定义项目权限】进入企业后台,添加项目权限。


BUG管理
整个BUG管理过程可分为【BUG提交】-【BUG确认】-【修复中】-【已修复】四部分,通过新建任务列表完成项目的流程划分,在每个分栏下建立相应的任务。首先是客服人员根据反馈提交BUG,提交之后由技术人员确认BUG、划分优先级、指派负责人并确定修复时间,已修复的BUG则可以拖动到【已修复】下面。


参与人/负责人权责分明
一个任务,可以有多个参与人,但是负责人只有一个,这样方便每个人清楚的知道自己的任务,可以很好的预防团队中权责不清的情况。

进度跟进
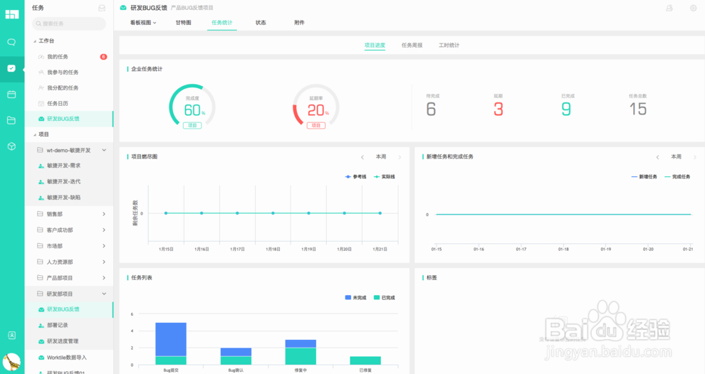
通过【任务统计】,可查看企业任务统计、项目燃尽图、新增任务和完成任务、任务列表及项目成员任务统计,对项目整体进度及各成员的任务完成情况都有清晰明了的统计,直观方便的了解整个项目的情况。

更新:
任务甘特图(企业版,旗舰版);
项目任务筛选;
聊天顶部导航重构;
项目顶部导航栏重构;
项目查看文件;
归档任务按时间分组;
简报左侧导航重构;
审批提交说明;
请假应用升级为考勤,并添加加班,外勤,出差;
应用自定义排序;
常用联系人功能。
修复:
审批模块 “我审批的”中增加“审批状态”筛选功能;
日程详情页重构,添加日程组织者;
多个终端登录消息已读同步;
管理后台主页重构;
弹出提示框的样式美化;
BUG 修复和优化。
v5.0.0
新的版本划分,免费版,专业版,企业版,旗舰版,每个版本对应的功能和价格不同;
新增请假模块;
CRM 模块增强,合同管理模块以及相关统计;
任务工时功能,任务统计增强和工时相关统计;
审批添加自定义报表功能;
简报的优化和增强;
外部站点的全面改版和域名切换;
企业安全管理和自定义设置;
通讯录个人主页;
SAML SSO 单点登录;
Open API;
修复一些Bug 和细节优化。
新功能
1、【公告&投票】权限细化;
2、【目标】目标进度差值分析;
3、【目标】单个目标菜单中加一项提醒更新进度;
4、【任务】项目导出任务 Excel 支持导出 任务编号字段;
5、考勤请假详情页中,加上请假类型(事假、病假等);
改进
1、部门树的成员显示子部门的成员总数;
2、其他 BUG 修复和细节优化。

【软件介绍】
Worktile个人版(免费团队协作软件)是一款功能强大的一站式团队协作工具。主要用于解决团队成员之间的协作互动的需求,它还可以帮你制定计划、管理进度、同步文件,支持记录和协调工作任务,支持连接无缝的沟通和对话,看板式的管理界面让工作一目了然,满足你的办公需求。
【功能介绍】
1、任务看板式任务管理,直观的查看每个项目的进展情况,每个员工的任务完成情况,可以针对任务设置相应的提醒策略,确保不会错过任何一件重要的事情。
2、沟通
专门为工作场景打造的企业沟通工具,消息历史永久在线保存,发送格式化的文本片段,与任务、日历、网盘之间打通,在沟通中随时创建任务。
3、日历
通过日历视图直观的展现一天的日程安排,在安排日程时,通过日程排期助手查看相应人员的忙闲状态,确保安排的日程不会与其他日程冲突。
4、网盘
企业级网盘,无限存储空间,让企业的资料文件管理的井井有条,支持文件在线预览,以及文件夹的权限设置,如可以设置为允许员工查看而不能下载。
5、简报
模板化的工作简报,让员工轻松的提交工作计划与总结,把完成的任务汇总到简报,管理员可以定制简报的类型和问题。
6、办公
除了协作与沟通之外,还提供了其他办公应用,使用CRM轻松的管理销售过程与合同;请假应用让员工的请假流程更简单;审批应用通过自定义表单,满足企业的各类流程审批。

【软件特色】
1、一站式协作平台一站式协作平台,集高效协作、即时沟通和移动办公于一体,提供企业IM、任务管理、日程安排、企业网盘,工作简报等应用,真正提高员工的工作效率。
2、整合与打通
整合企业内外部各种应用,不同应用之间的数据汇总到企业信息总线中,真正解决企业数据孤岛的问题,目前已经支持超过100个企业级服务。
3、企业自定义
定制属于企业自己的企业协作平台,通过自定义Logo和登录页、提示消息打造企业文化;通过配置,自定义企业自己的安全策略。

【使用教程】
做工作汇报配置简报模版
1)添加模版
Worktile 提供频率为日/周/月的简报,企业可根据所需针对不同部门,自定义各部门所应提交的简报,如研发周报、销售日报、部门季报等。点击【添加模板】,设置好模板对象、频率即可快速创建一个模板。
2)添加问题
点击【设置问题】-【添加问题】,可以增加简报模板中的问题。每一个问题都需要设置提问对象、问题描述、类型、是否设置为必填等信息。


提交简报
1)填写简报
按照对应的问题输入,问题的格式分为文本、数字、附件、任务四种。在问题文本编辑格式下,可以【关联】任务、网盘、日程等其他应用数据。
2)设置评审人/可见范围
每个简报仅可设置一个评审人,添加评审人时会弹出成员列表,一般选择你的部门主管作为评审人; 可以将需要查看你简报的成员添加到页面右侧的“谁可以看”列表中。

评审简报
1)评审
点击【我评审的】,进入我评审的简报列表页面,打开简报,点击【评审】就可以完成对简报的评审。
2)问题跟进
在查看简报的过程中,如果有需要指定人员跟进的问题,则可以通过问题旁边的“旗帜”按钮,一键指定人员跟进这个问题,被指定的人员也会收到相应的提醒,并可以在“跟进的问题”中查看该问题。

简报统计
通过Worktile 的简报统计功能能非常方便的查看每个简报模板下各个员工的提交情况,让努力的员工更容易被发现,并且支持将统计记录导出进行存档管理。

IT项目管理
权限设置
由于大多数的项目都不是全员参与的,因此,我们在创建项目之初会设置【可见范围】为私有项目,私有项目只有邀请加入的成员才可以看到。
同时,对邀请加入的成员可在项目【设置】-【项目设置】-【成员管理】设置该成员的权限,系统默认有“管理”、“编辑”、“只读”三种模式可选,其它权限可点击【自定义项目权限】进入企业后台,添加项目权限。


BUG管理
整个BUG管理过程可分为【BUG提交】-【BUG确认】-【修复中】-【已修复】四部分,通过新建任务列表完成项目的流程划分,在每个分栏下建立相应的任务。首先是客服人员根据反馈提交BUG,提交之后由技术人员确认BUG、划分优先级、指派负责人并确定修复时间,已修复的BUG则可以拖动到【已修复】下面。


参与人/负责人权责分明
一个任务,可以有多个参与人,但是负责人只有一个,这样方便每个人清楚的知道自己的任务,可以很好的预防团队中权责不清的情况。

进度跟进
通过【任务统计】,可查看企业任务统计、项目燃尽图、新增任务和完成任务、任务列表及项目成员任务统计,对项目整体进度及各成员的任务完成情况都有清晰明了的统计,直观方便的了解整个项目的情况。

【更新日志】
v5.1.0更新:
任务甘特图(企业版,旗舰版);
项目任务筛选;
聊天顶部导航重构;
项目顶部导航栏重构;
项目查看文件;
归档任务按时间分组;
简报左侧导航重构;
审批提交说明;
请假应用升级为考勤,并添加加班,外勤,出差;
应用自定义排序;
常用联系人功能。
修复:
审批模块 “我审批的”中增加“审批状态”筛选功能;
日程详情页重构,添加日程组织者;
多个终端登录消息已读同步;
管理后台主页重构;
弹出提示框的样式美化;
BUG 修复和优化。
v5.0.0
新的版本划分,免费版,专业版,企业版,旗舰版,每个版本对应的功能和价格不同;
新增请假模块;
CRM 模块增强,合同管理模块以及相关统计;
任务工时功能,任务统计增强和工时相关统计;
审批添加自定义报表功能;
简报的优化和增强;
外部站点的全面改版和域名切换;
企业安全管理和自定义设置;
通讯录个人主页;
SAML SSO 单点登录;
Open API;
修复一些Bug 和细节优化。
新功能
1、【公告&投票】权限细化;
2、【目标】目标进度差值分析;
3、【目标】单个目标菜单中加一项提醒更新进度;
4、【任务】项目导出任务 Excel 支持导出 任务编号字段;
5、考勤请假详情页中,加上请假类型(事假、病假等);
改进
1、部门树的成员显示子部门的成员总数;
2、其他 BUG 修复和细节优化。

